Attributing sales and critical business metrics to marketing channels is a difficult challenge for any business. Not only is it hard to do–but the best ways to do it constantly change as new analytics players offer new methods and privacy restrictions change existing paradigms.
So what? Why does attribution matter? When companies have effective attribution methods, they can optimize their spending to maximize their results at the lowest possible cost. In this article, we’ll dive deeper into an attribution method that’s grown in popularity in recent years: marketing mix modeling (MMM).
What is Marketing Mix Modeling (MMM)?
Marketing mix modeling (MMM) is a regression-based statistical analysis technique that uses historical sales and marketing activity data to estimate the effect of different marketing activities on business outcomes such as sales and revenue.
MMM, also referred to as “media mix modeling,” has existed since the 1950s when it was first used to measure TV ad effectiveness, but it has since taken off again in the last few years as the emphasis on consumer privacy has reduced the reach of standard digital tracking methods like multi-touch attribution.

How to Perform Marketing Mix Modeling
MMM relies on statistical analysis run on historical data. Ultimately, it points out the return on investment (ROI) from different marketing inputs. MMM depends on several key steps:
Define Dependent Variable
MMM ultimately measures the impact of different marketing channels on a key output variable. The dependent variable is what you want to optimize toward (e.g., your goal metric). That output variable could be sales, revenue, app downloads, or any other key performance indicator (KPI) for your company.
Define Independent Variables
MMM can measure the impact of many independent variables on the dependent variable. In other words, independent variables are the things that influence your outcome metric. Your model will be more effective if baseline independent variables such as seasonality, holidays, and overall market growth and contractions are included. Your remaining incremental independent variables are often the marketing channels MMM will ultimately judge the ROI of, such as newspaper, TV, and digital advertising spend.
Collect and Transform Data
MMM relies on historical sales and marketing data. You must collect granular weekly or monthly data on your independent and dependent model variables and measure impacts over time on days like holidays. You may enrich this data using data clean rooms or other validated second-and-third-party sources. This data must be standardized and transformed to a consistent format so that you can utilize it in your model.
Build Models
Regardless of the tools or precise statistical method used for MMM, these models usually work via multi-linear regression or more sophisticated Bayesian modeling. This is the crucial statistical work at the heart of MMM. Regression allows you to measure the impacts of many independent variables on the dependent variable. Bayesian modeling allows organizations to manually adjust model predictions based on their assumptions and prior knowledge. To do this, you can use open-source models, paid platforms, or build your own models with languages like Python and R.
Validate Models
There are a variety of strategies you can take to check your model for accuracy and make further adjustments. Generally, these strategies require you to use your model against data you didn’t use to train it. Maybe you intentionally withhold some historical data from the model and then see if the model correctly predicts your dependent variable based on the independent variables in that data. Alternatively, you could also make real changes in your budgets over time and see if the model correctly predicts the impacts of those changes.
Model Analysis and Interpretation
Once you’re confident in your model, you can analyze the impact of each input variable on your dependent variable. In other words, you can now see the contribution of each channel to business outcomes and rank your campaign strategies based on impact.
Optimize Budgets
Budgeting is the final step of MMM and unquestionably the most important because it puts your learnings to work. Once you know the relative contribution of different marketing channels to your outcomes, you can shift your marketing spend to more effective channels and cut back in places where you’ve over-invested.
Benefits of Marketing Mix Modeling
MMM helps companies understand how their various marketing channels impact specific outcomes using historical data. This offers several key benefits:
- MMM provides a mathematical model to guide strategy. Ultimately, MMM produces an equation that tells you how your marketing inputs impact your target outcome, like sales. This can provide black-and-white strategic guidance for budgeting and forecasting.
- MMM makes it easy to compare different channels. Channels that otherwise don’t have much in common–such as paid search and cable TV advertising–can be compared apples-to-apples in MMM. You can see how each channel impacts your target metrics, like sales.
- MMM doesn’t rely on individual user tracking. MMM requires historical data on outcomes, spending in different channels, and baseline variables like seasonality and holidays. You don’t need to track individual users with event tracking solutions, which makes this strategy very privacy-friendly.
Marketing Mix Modeling Use Cases
MMM can be used for any type of analytics and decision-making that attribution powers. Common use cases specifically for MMM include:
- Optimize budget allocation. MMM indicates which channels provide the best return on investment (ROI), helping you optimize spend across channels like TV, radio, and online advertising to accomplish your goals.
- Align marketing strategies across teams. MMM provides a common language and framework to evaluate marketing channels. This allows disparate teams at enterprise organizations to collaborate on the best campaigns and ways to distribute budget and effort.
- Predict future outcomes and test new strategies. MMM predicts future outcomes so you can adjust your marketing spend and try alternative variations in a theoretical environment.
- Adjust strategies for seasonality. MMM clearly outlines the impacts of seasonality on your target outcomes so you can predict future metrics and adjust your inputs accordingly to meet your goals.
Marketing Mix Modeling vs. Digital Tracking
Digital tracking directly measures individual customer interactions before conversion to attribute outcomes to each touchpoint. Last-touch attribution gives full “credit” for the conversion to the last interaction a customer had before converting, while first-touch attribution gives full credit to the first customer interaction. More sophisticated attribution models distribute credit differently across multiple customer touchpoints, such as multi-touch attribution (MTA), linear attribution, time-decay attribution, and u-shaped attribution.

Source: https://www.linkedin.com/pulse/its-attribution-baby-mmm-vs-mta-sascha-st%C3%BCrze/
Attribution models are a powerful way to understand causality from digital touchpoints such as paid search and social media platforms and are very accurate because they directly measure consumer behavior. This utility and directness have made attribution the default mode for decision-making in digital marketing.
Data collection headwinds are now plaguing attribution models. Increased privacy regulations and the decline of third-party cookies have already reduced the effectiveness of traditional digital attribution. Further adaptions by major tech players like Google and Apple to moderate user privacy and even restrict standard data-tracking techniques like UTM parameters will further hobble digital attribution.
Unlike attribution models, MMM does not rely on directly tracking individual users through their touchpoints before conversion. Instead, MMM analyzes aggregate historical data from sales and marketing channels. MMM is, therefore, immune to the changing privacy landscape online and has grown in popularity in recent years as a result. MMM is also uniquely focused on the incrementality of each marketing dollar spent, while digital tracking models focus more on the collection of touchpoints that lead to individual conversions.
Limitations to Marketing Mix Modeling
Marketing mix modeling can be highly effective for optimizing marketing budgets, but it does have several limitations to consider:
- MMM requires the correct data. If you haven’t already collected historical data on channel inputs and dependent variable outputs, you’ll have to start collecting more data and wait for maturity until you can build an adequate model.
- MMM doesn’t capture individual interactions. MMM makes overall predictions about the impact of channel spending on outcomes, but it is far less granular and accurate on a per-user basis than digital attribution models.
- MMM requires statistical sophistication. MMM is complex to execute. You must hire analysts or work with an external team or tool. No matter how you approach it, MMM has a high built-in cost.
- MMM can be imperfect. The quality of your model can vary widely based on your inputs and the effort you put into compiling it. It’s also important to note that MMM models can also fall short when measuring the long-term effects of channels and will not be a good predictor of changes in consumer behavior or the overall market.
Tools and Software for Marketing Mix Modeling
While MMM can be performed by any (sophisticated) analyst with languages like Python or R, several open-source solutions can act as an accelerator for you:
- Robyn is a popular open-source MMM package produced by Meta (Facebook) that leverages machine learning
- LightweightMMM is Google’s open-source MMM package that uses Bayesian methods.
- PyMC Marketing is PyMC Lab’s open-source MMM solution.
There are also an increasing number of paid vendors that offer MMM solutions:
- Rockerbox allows teams to upload their data and then offers a variety of attribution models for marketing, including MMM.
- Recast is a fully-featured MMM platform with an advanced statistical modeling framework and robust tools for marketers doing planning and optimization.
- Paramark solves for both MMM and incrementality testing across both B2B and B2C companies.
- Finally, various full-service marketing partners and service agencies will also perform MMM, such as Media.Monks, Tredence, Blend360, and Artefact.

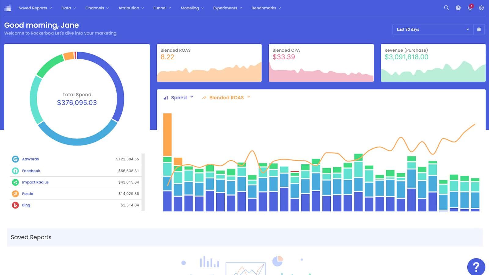
Sample MMM dashboard from Recast
Closing Thoughts
Marketing mix modeling will become an increasingly mainstream part of analytics toolkits to measure marketing channel effectiveness and optimize budgets. MMM does not deal with the data of individual consumers, so it is uniquely insulated as a measurement technique from an evolving privacy environment
At its core, MMM relies on deep historical data spanning all aspects of a business–which makes the data warehouse an essential toolkit for enterprises that need to collect, transform, and activate data for MMM. Hightouch is a leading Data Activation solution, so we make it easy to deliver warehouse data to attribution platforms like Rockerbox. We see the warehouse becoming even more important for marketers as MMM continues to take hold.
If you want to learn more about how to prepare your warehouse data for MMM and sync it to downstream tools, reach out for a demo of Hightouch today.















